New releases: 30.09.2025
New features
Connect
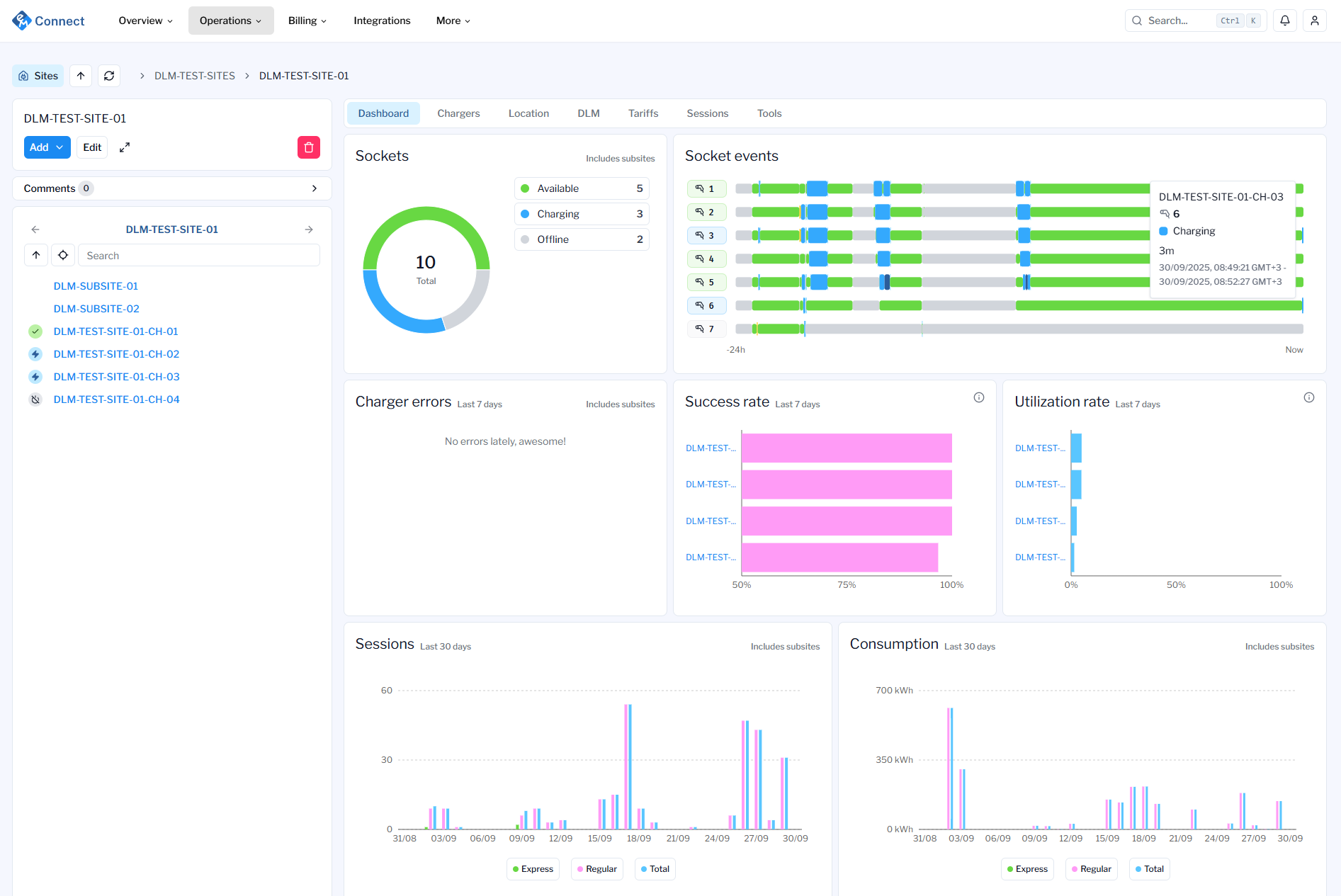
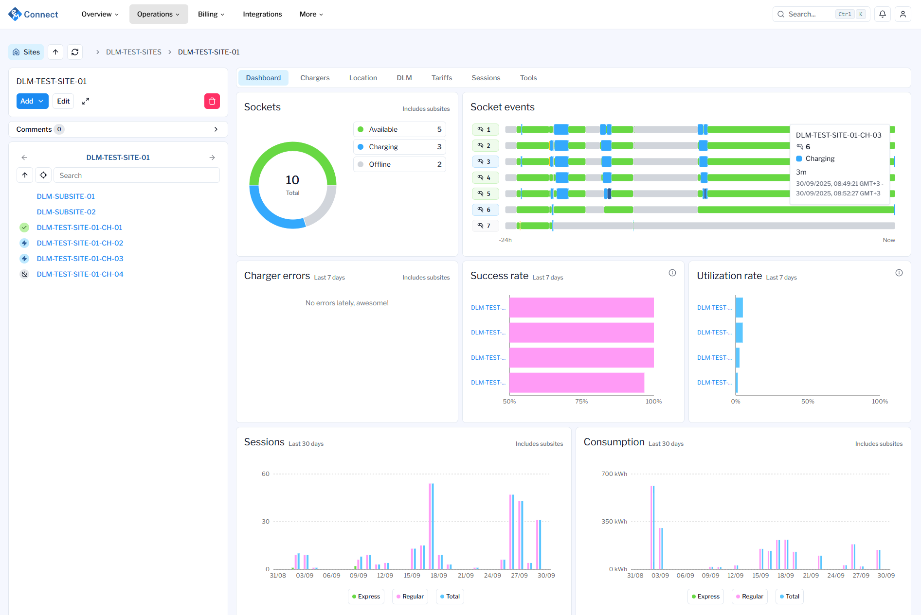
Renewed organization, site and charger level dashboards are here. New dashboards bring better visibility on the problematic sites and chargers which helps you on your day-to-day operations

Organizational level dashboard highlights your entire organizations current status across all sites and chargers.

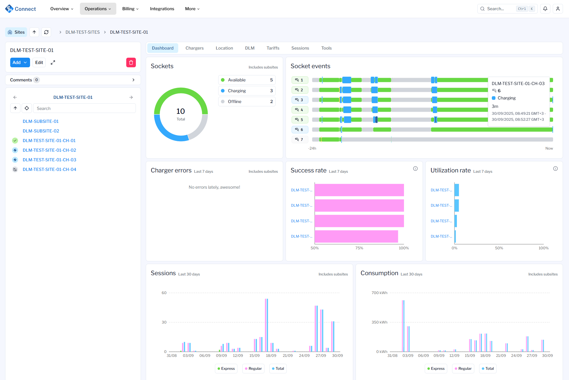
Site level dashboard focuses on site health by highlighting issues with chargers and providing a swimlane-view of socket events

Charger level dashboard goes further into charger health by highlighting what is currently happening. Ongoing sessions have now been moved to charger dashboard from socket details.
Improved OCPP logs view. In addition to the old list view, there is a new view available which groups requests and responses into pairs. New “grouped” OCPP logs view also allows you to jump into a certain timestamp after filtering logs, making it easier to troubleshoot problematic charger behavior.

New “grouped” OCPP logs view allows viewing OCPP communication in request-response pairs.
New manufacturer and model fields and plug-in count for sockets. Add socket plug manufacturer and model information and track the plug-in count for better visibility when the plug needs to be replaced.
Improved charging sessions filtering with support for filtering with multiple sites, chargers, drivers and RFIDs on Connect.
Streamlined Tariff-experience by providing a new Sites list on Tariff page to show which sites have the current tariff active.
APIv2
New endpoints for dashboard-related data
Updated socket related endpoints to support new fields
New endpoints for socket plug-in counts
Bug fixes